先日行われた「ウルトラトレイル・マウントフジ(UTMF)」に参加された選手が、弊社の3G/GPSトラッカー「TR-313J」を携帯して大会に出場されました。
UTMFは、「距離約167km、累積標高約8,634m、地元2県11市町村の協力により開催される日本初の100マイルトレイルレース(公式ページ引用)」です。
■協力選手
今回UTMFでTR-313Jを携帯していただいたのは、「丹羽薫」選手です。丹羽選手は、昨年のUTMFで日本人女子2位、総合8位とロングレースで活躍されています。今回のUTMFでは、日本人女子1位、総合4位に入られました。
【ウルトラトレイル・マウントフジ(UTMF)女子レース結果】
http://www.mtsn.jp/result/detail.php?result_id=1156
丹羽選手の紹介につきましては、下記のページをご参照ください。
【丹羽薫選手紹介ページ】
http://www.mtsn.jp/journal/detail.php?id=377
■トラッカーの通信間隔
TR-313Jから送信される位置情報の送信間隔は、自由に変更ができます。送信間隔の設定は動作時間に大きく影響するため、長時間利用される場合は送信間隔を長めにとる必要があります。
今回の大会では、15分に1回の送信間隔にすることで、26時間のゴールタイム内で問題なく利用することができました。15分間隔では最大3日動作するため、大会の制限時間の46時間でも問題なく対応可能です。
■トラッカー通信エリア
弊社の3G/GPSトラッカーは、NTTドコモの3G回線(FOMAエリア)で利用することができます。3G圏外では一時的にバッファーメモリにデータを蓄積し、3G 圏内に戻ると蓄積したデータを送信できる機能を備えています。
今回の走行コースは富士山ということもあり、圏外の場所が比較的少なかったようです。しかし、一部の場所ではどうしても圏外のところが存在するため、一時的にデータを蓄積することで圏外の時の軌跡も問題なく確認できています。
■外部への位置情報公開機能
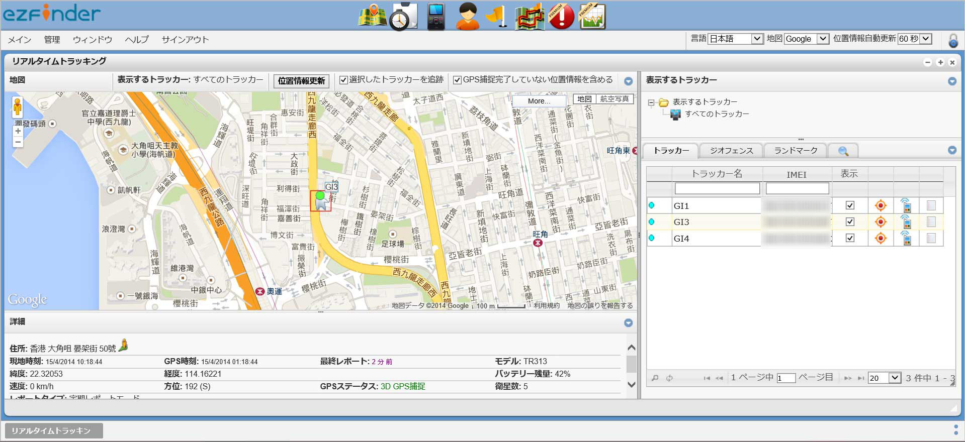
3G/GPSトラッカーと専用のアプリケーション「ezFinder BUSINESS」を組み合わせることで、現在地や走行履歴を外部へ公開することが可能です。家族や仲間同士でトラッカー携帯者の位置情報を同時に確認することができます。(*パブリックビュー機能)
下記の画像のように地図上に軌跡やアイコンなどで位置情報できます。
*パブリックビュー機能は、標準機能ではないため利用条件に合致した方へ無償、それ以外の方は有償で提供になります。
このようにトレイルランニングや登山など山岳地帯での位置や安全の管理、家族や仲間と位置情報の共有ができるため、作業員や作業車両など業務での位置把握や運行管理にも適した製品となっております。
弊社では、業務向けにリアルタイム型のGPSをお探しの方への端末や専用アプリケーションの提供や、端末を利用してシステムを構築される方向けに柔軟なカスタマイズにも対応させていただいております。
3G/GPSトラッカーの詳細につきましては、下記ページをご確認ください。
http://www.trackers.jp/













































